GetApp offers objective, independent research and verified user reviews. We may earn a referral fee when you visit a vendor through our links.
Our commitment
Independent research methodology
Our researchers use a mix of verified reviews, independent research, and objective methodologies to bring you selection and ranking information you can trust. While we may earn a referral fee when you visit a provider through our links or speak to an advisor, this has no influence on our research or methodology.
Verified user reviews
GetApp maintains a proprietary database of millions of in-depth, verified user reviews across thousands of products in hundreds of software categories. Our data scientists apply advanced modeling techniques to identify key insights about products based on those reviews. We may also share aggregated ratings and select excerpts from those reviews throughout our site.
Our human moderators verify that reviewers are real people and that reviews are authentic. They use leading tech to analyze text quality and to detect plagiarism and generative AI.
How GetApp ensures transparency
GetApp lists all providers across its website—not just those that pay us—so that users can make informed purchase decisions. GetApp is free for users. Software providers pay us for sponsored profiles to receive web traffic and sales opportunities. Sponsored profiles include a link-out icon that takes users to the provider’s website.
SpamTitan vs Libraesva Email Security Comparison (2026)
Add to Compare
Compare similar apps

Microsoft Defender for Office 365
4.6

ESET Endpoint Security
4.7

ALTOSPAM
4.8
Good recommendations?

SpamTitan
5
369
4
156
3
26
2
6
1
6
Based on GetApp‘s extensive, proprietary database of in-depth, verified user reviews

Libraesva Email Security
5
43
4
7
3
0
2
0
1
0
Based on GetApp‘s extensive, proprietary database of in-depth, verified user reviews
Overview
SpamTitan blocks spam, viruses, malware, ransomware, phishing attempts and other email threats. SpamTitan provides advanced yet easy to use email security for your business. Office 365 friendly
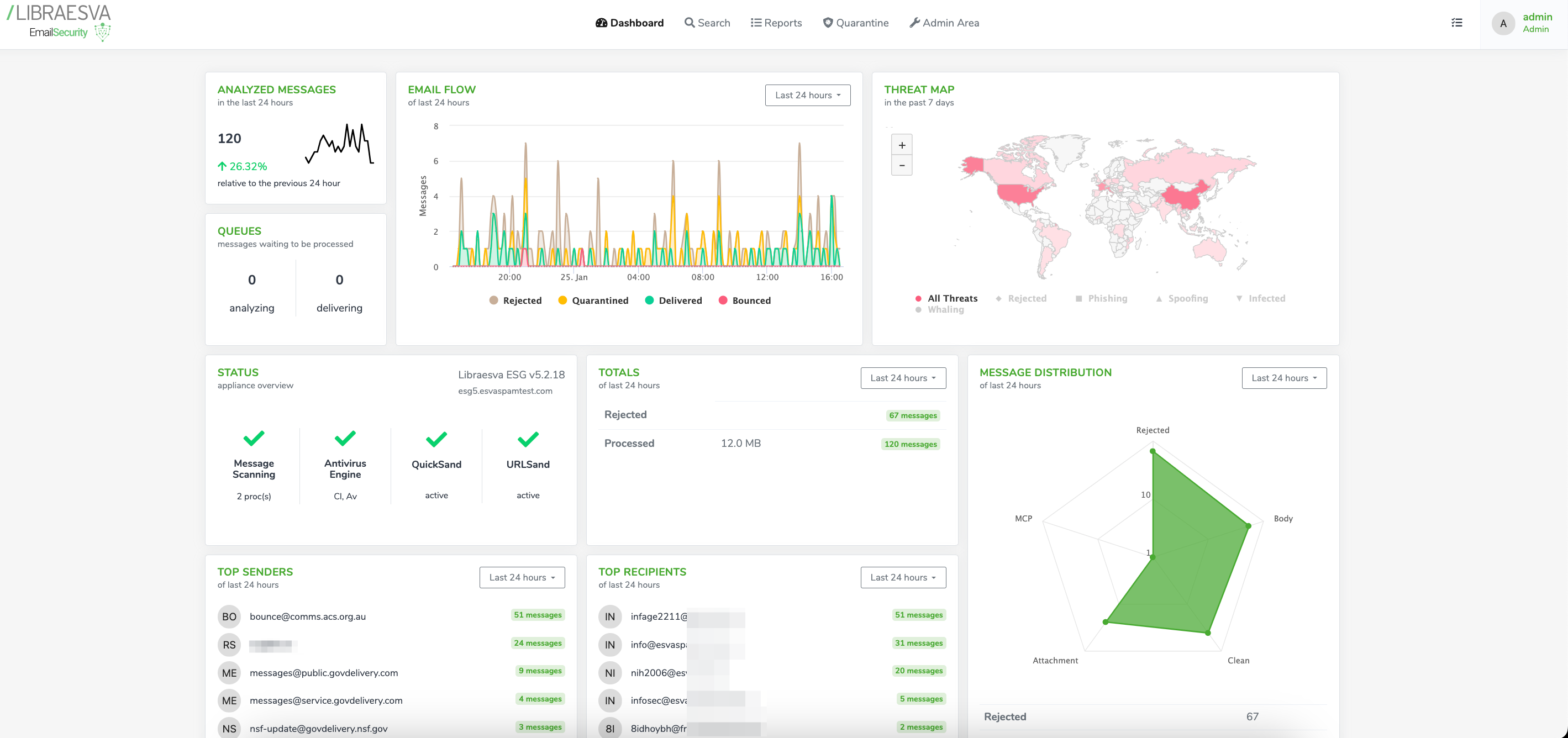
Libraesva Email Security stops known and emerging email threats from reaching their target, so you only receive legitimate messages. It provides exceptional email security by integrating cloud email and a secure email gateway with Libraesva’s unique Adaptive Trust Engine.
- Platforms supported
- Web-based
- iPhone app
- Android app
- Windows Phone app
- Typical customers
- Freelancers
- Small businesses
- Mid size businesses
- Large enterprises
- Customer support
- Phone
- Online
- Knowledge base
- Video tutorials
- Platforms supported
- Web-based
- iPhone app
- Android app
- Windows Phone app
- Typical customers
- Freelancers
- Small businesses
- Mid size businesses
- Large enterprises
- Customer support
- Phone
- Online
- Knowledge base
- Video tutorials
Video & Screenshots
Pricing
User reviews
Key features
Integrations
Alternatives
Explore similar apps
