App comparison
Add up to 4 apps below to see how they compare. You can also use the "Compare" buttons while browsing.
GetApp offers objective, independent research and verified user reviews. We may earn a referral fee when you visit a vendor through our links.
Our commitment
Independent research methodology
Our researchers use a mix of verified reviews, independent research, and objective methodologies to bring you selection and ranking information you can trust. While we may earn a referral fee when you visit a provider through our links or speak to an advisor, this has no influence on our research or methodology.
Verified user reviews
GetApp maintains a proprietary database of millions of in-depth, verified user reviews across thousands of products in hundreds of software categories. Our data scientists apply advanced modeling techniques to identify key insights about products based on those reviews. We may also share aggregated ratings and select excerpts from those reviews throughout our site.
Our human moderators verify that reviewers are real people and that reviews are authentic. They use leading tech to analyze text quality and to detect plagiarism and generative AI.
How GetApp ensures transparency
GetApp lists all providers across its website—not just those that pay us—so that users can make informed purchase decisions. GetApp is free for users. Software providers pay us for sponsored profiles to receive web traffic and sales opportunities. Sponsored profiles include a link-out icon that takes users to the provider’s website.

Freshping
5
427
4
118
3
15
2
1
1
1
Based on GetApp‘s extensive, proprietary database of in-depth, verified user reviews
Uptime & performance monitoring tool
Table of Contents
Freshping - 2026 Pricing, Features, Reviews & Alternatives


All user reviews are verified by in-house moderators and provider data by our software research team. Learn more
Last updated: March 2026
Freshping overview
Based on 562 verified user reviews
What is Freshping?
Freshping is a website monitoring program offering key features such as real-time monitoring and alerts/notifications, among others.
Who uses Freshping?
By industry, Freshping reviewers are most commonly professionals in information technology and services (22%). The most frequent use case for Freshping cited by reviewers is website monitoring (100%).
What do users say about Freshping pricing?
Most users consider Freshping to deliver excellent value for money, praising the generous free plan and affordable upgrades. However, some reviewers feel essential features are paywalled, and they find premium pricing discouraging for limited budgets.
Starting price
per month
Alternatives
with better value for money
Pros & Cons
Website Monitoring
Status Page
Pricing
URL Checks
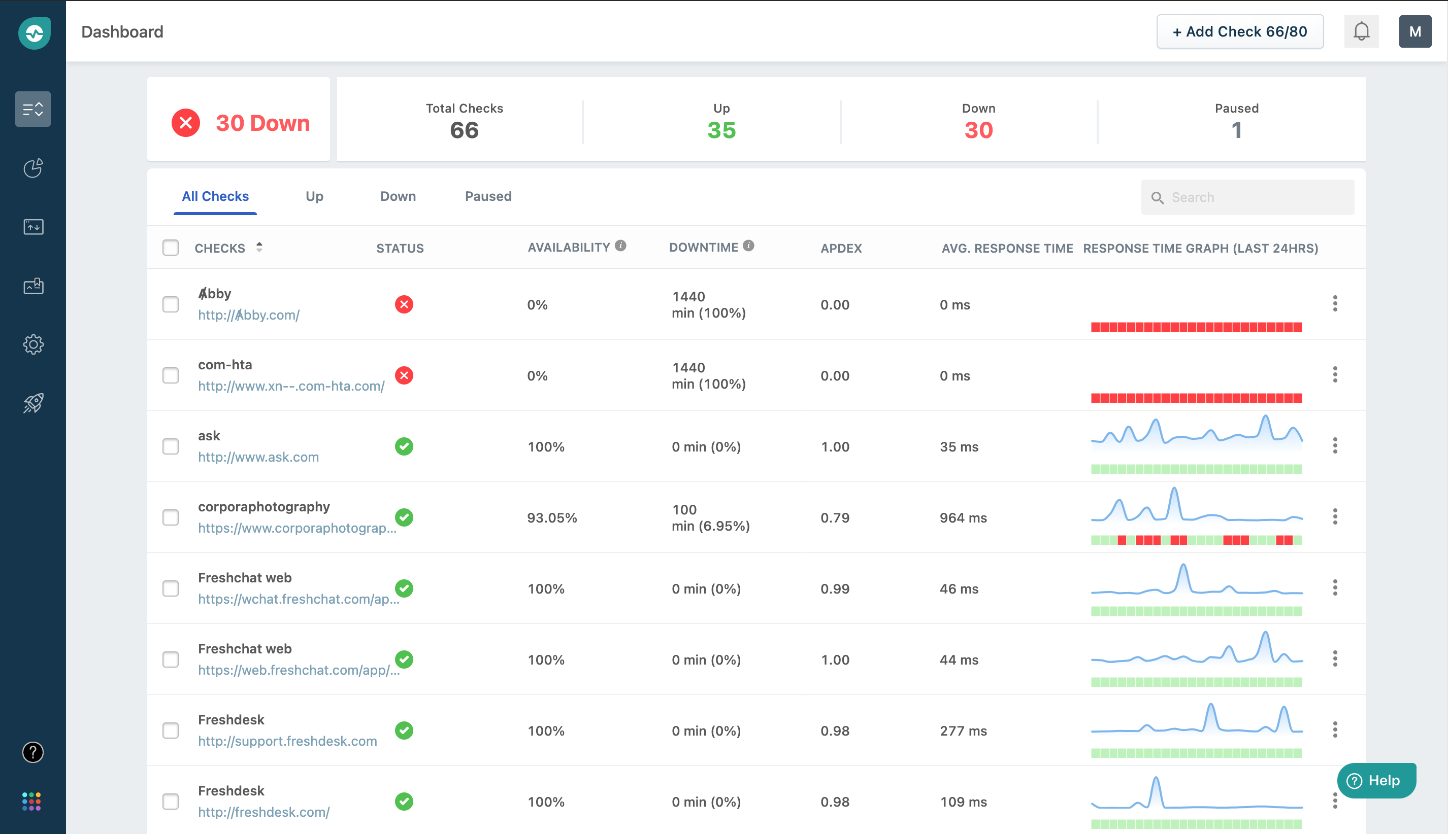
Freshping’s user interface
Freshping pros, cons and reviews insights
To determine these pros and cons insights, we analyzed responses from
Overall rating
Value for money
4.7
Features
4.5
Ease of use
4.8
Customer support
4.6
Reviews sentiment
What do users say about Freshping?
Freshping is a website monitoring program offering key features such as real-time monitoring and alerts/notifications, among others.
Select to learn more
Who uses Freshping?
Based on 562 verified user reviews.
Company size
Small Businesses
Midsize Businesses
Enterprises
Top industries
Use cases
Freshping's key features
GetApp's analysis of 77 verified user reviews collected between July 2021 and February 2023 identifies Freshping's most critical features and summarizes user sentiment about those features.
Reviewers appreciate Freshping's real-time monitoring capabilities. They report that it allows for quick detection of downtimes and provides immediate updates on the status of their services. Users find it easy to set up and use, with minimal setup time required to gain insights. They value the high precision and flexibility, especially in the free tier. They also mention that it helps keep their systems online and fix problems as soon as possible, although some note occasional missed failures. Of the 48 Freshping users who gave detailed accounts of their use of Real-Time Monitoring, 98% rated this feature as important or highly important.
Users highlight the importance of Freshping's alerts/notifications. They indicate that notifications are sent instantly via email or webhook when a monitored service goes down, which helps them take immediate action. Reviewers find these alerts reliable and critical for maintaining their operations. They appreciate the integration with StatusPage and the ability to receive weekly updates on uptime. However, some users mention occasional delays or missed alerts, and a few express a desire for push notifications. Of the 50 Freshping users who gave detailed accounts of their use of Alerts/Notifications, 92% rated this feature as important or highly important.
Reviewers find Freshping's performance metrics valuable for monitoring uptime, response time, and other key indicators. They appreciate the detailed reports and the ability to view historical data. Users note that the metrics help with capacity planning and identifying performance issues. They find the interface intuitive and easy to use, although some mention that metrics collected from the U.S. can be misleading for other regions. Overall, they consider the performance metrics comprehensive and useful for improving infrastructure. Of the 25 Freshping users who gave detailed accounts of their use of Performance Metrics, 80% rated this feature as important or highly important.
All Freshping features
Features rating:
Freshping alternatives
Freshping pricing
Starting from
11
Per month
User opinions about Freshping price and value
Value for money rating:
Of 115 reviews that provide robust commentary on Freshping's price and value, mention it in a positive light.
Most users consider Freshping to offer strong value for money, frequently highlighting the generous free plan that includes a substantial number of monitors and features often paywalled by competitors. They indicate that the free tier is suitable for startups, charities, and small teams, providing enough functionality for basic monitoring needs without immediate costs. Reviewers appreciate the ability to start using the platform without payment, the inclusion of features like custom domains and integrations, and the availability of free trials to test premium options. They think the paid plans are reasonably priced compared to alternatives and feel the price-to-feature ratio is favorable, especially for growing businesses. Some users report that the free plan is more feature-rich than similar offerings elsewhere and that upgrades remain affordable.
However, some reviewers feel that certain essential features, such as more frequent checks, SSL setup, and incident history downloads, are locked behind paid tiers, which can become expensive for startups or those needing advanced capabilities. They say the transition from free to paid can be abrupt, with a noticeable increase in cost, and some find the pricing discouraging for their use case. Users think the paywalling of features and higher costs for premium plans are drawbacks, especially for those with limited budgets.
, and
Freshping integrations (5)
Integrations rated by users
We looked at 562 user reviews to identify which products are mentioned as Freshping integrations and how users feel about them.
Integration rating: 4.5 (6)
“I use automations to affect the status page in freshstatus automatically.”
Miles F.
Director
Integration rating: 5.0 (4)
Integration rating: 5.0 (4)
“Alerts on successful or failed deployments.”
Emil J.
System architect
Integration rating: 4.5 (3)
Integration rating: 5.0 (2)
Integration rating: 5.0 (2)
“Can integrate to self made APIs”
Santiago A.
CEO
Freshping support options
Typical customers
Platforms supported
Support options
Training options
Freshping FAQs
Freshping has the following typical customers:
Mid-size Business, Large Enterprises, Small Business, Freelancers
These products have better value for money
Q. What is Freshping used for?
Freshping (formerly Insping) is a FREE FOREVER uptime and performance monitoring tool for websites, APIs and web services which enables Small SMBs, Bloggers, Managed Service providers, Markerters & enterprises alike to monitor website availability and performance through real-time monitoring, performance monitoring and instant downtime alerts. Freshping can monitor your URL for downtime from 10 global locations & integrates with Slack, Freshdesk & Freshservice. You can also receive instant downtime alerts on SMS & on Email. With Freshping’s real-time monitoring dashboard, users can check website response times quickly and easily. Instant downtime alerts and SMS/text message alerts serve to notify users automatically to any website issues, or accidental outages, and ensure users do not miss critical downtime alerts. With 30 users & Multi-user login, Freshping allows you to send alert to any team member and with user-access restriction - You get to decide to who create/edit/delete monitors & who can just view. Flaunt your availability to your customers with FREE PUBLIC STATUS PAGES. Freshping is a FREE & reliable Pingdom & Uptime robot alternative that competes & beats their entry level paid plan with its free forever plan
Q. What level of support does Freshping offer?
Freshping offers the following support options:
Chat, Knowledge Base, Email/Help Desk, FAQs/Forum













