App comparison
Add up to 4 apps below to see how they compare. You can also use the "Compare" buttons while browsing.
GetApp offers objective, independent research and verified user reviews. We may earn a referral fee when you visit a vendor through our links.
Our commitment
Independent research methodology
Our researchers use a mix of verified reviews, independent research, and objective methodologies to bring you selection and ranking information you can trust. While we may earn a referral fee when you visit a provider through our links or speak to an advisor, this has no influence on our research or methodology.
Verified user reviews
GetApp maintains a proprietary database of millions of in-depth, verified user reviews across thousands of products in hundreds of software categories. Our data scientists apply advanced modeling techniques to identify key insights about products based on those reviews. We may also share aggregated ratings and select excerpts from those reviews throughout our site.
Our human moderators verify that reviewers are real people and that reviews are authentic. They use leading tech to analyze text quality and to detect plagiarism and generative AI.
How GetApp ensures transparency
GetApp lists all providers across its website—not just those that pay us—so that users can make informed purchase decisions. GetApp is free for users. Software providers pay us for sponsored profiles to receive web traffic and sales opportunities. Sponsored profiles include a link-out icon that takes users to the provider’s website.

New Relic
5
119
4
61
3
12
2
2
1
1
Based on GetApp‘s extensive, proprietary database of in-depth, verified user reviews
Performance testing and monitoring management software
Table of Contents
New Relic - 2026 Pricing, Features, Reviews & Alternatives


All user reviews are verified by in-house moderators and provider data by our software research team. Learn more
Last updated: March 2026
New Relic overview


Based on 195 verified user reviews
What is New Relic?
By industry, New Relic reviewers are most commonly professionals in computer software (35%). The most frequent use case for New Relic cited by reviewers is server monitoring (60% of reviewers).
What do users say about New Relic pricing?
Some users report that New Relic’s free tier is generous for small projects, but reviewers indicate the free version is limited and upgrading is costly. Some reviewers find the pricing complex, and they say costs escalate with usage.
Starting price
Pros & Cons
Performance and Speed
Monitoring
Developer Experience
Pricing
Ease of Use
Metrics
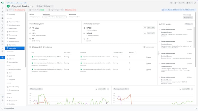
New Relic’s user interface
New Relic pros, cons and reviews insights


To determine these pros and cons insights, we analyzed responses from
Overall rating
Value for money
4.0
Features
4.5
Ease of use
4.2
Customer support
4.2
Reviews sentiment
What do users say about New Relic?
By industry, New Relic reviewers are most commonly professionals in computer software (35%). The most frequent use case for New Relic cited by reviewers is server monitoring (60% of reviewers).
Select to learn more
Who uses New Relic?
Based on 195 verified user reviews.
Company size
Small Businesses
Enterprises
Midsize Businesses
Top industries
Use cases
New Relic's key features
Most critical features, based on insights from New Relic users:
All New Relic features
Features rating:
New Relic alternatives
New Relic pricing
Pricing plans
Pricing details:
User opinions about New Relic price and value
Value for money rating:
Of 46 reviews that provide robust commentary on New Relic's price and value, mention it in a positive light.
Some users report that New Relic offers a generous free tier with useful features for small projects, but reviewers indicate that the free version is limited and upgrading quickly becomes expensive, especially for growing businesses or those with many servers. Some reviewers find the pricing model complex and difficult to predict, with costs escalating as usage increases or more features are needed. Reviewers appreciate the platform’s robust functionality, but they say many features are locked behind higher-priced plans, making it less accessible for startups and small teams. Some users say they see value if their infrastructure is complex.
, and
New Relic integrations (184)
Integrations rated by users
We looked at 195 user reviews to identify which products are mentioned as New Relic integrations and how users feel about them.
Integration rating: 4.0 (2)
Integration rating: 4.5 (2)
Integration rating: 5.0 (2)
Integration rating: 4.5 (2)
Integration rating: 5.0 (1)
Integration rating: 4.0 (1)
Integration rating: 5.0 (1)
Integration rating: 4.0 (1)
Integration rating: 5.0 (1)
Integration rating: 5.0 (1)
Integration rating: 4.0 (1)
New Relic support options
Typical customers
Platforms supported
Support options
Training options
New Relic FAQs
New Relic has the following typical customers:
Freelancers, Large Enterprises, Mid Size Business, Non Profit, Public Administrations, Small Business
Q. What is New Relic used for?
New Relic is an all-in-one observability platform that enables engineers to monitor, debug, and improve the entire technology stack. Designed for a wide range of industries, New Relic provides instant observability through its New Relic One platform and Quickstarts that help streamline instrumentation. The platform offers various capabilities and integrations, giving users a comprehensive view of their full-stack environment. Key features include AI-enabled capabilities like New Relic AI, AIOps, and AI Monitoring, as well as Application Performance Monitoring (APM) and APM 360, serverless monitoring, business observability, and SAP Monitoring. The platform also includes CodeStream integration, Interactive Application Security Testing (IAST), and vulnerability management tools. For digital experience, New Relic provides browser and mobile real user monitoring, session replay, and synthetic monitoring, along with web performance tracking. Infrastructure monitoring capabilities span Kubernetes, networks, and major cloud providers like AWS, Azure, and Google Cloud. New Relic offers log management with automatic logs obfuscation and OpenTelemetry support. Users can leverage the errors inbox, alerting, customizable dashboards, change tracking, and entity explorer for comprehensive data analysis. Designed with enterprise-level security, New Relic is GDPR compliant, ISO 27001 certified, SOC2 Type II verified, and FedRAMP compliant. The platform also offers root cause analysis tools, zero-day vulnerability alerts, and an observability value calculator to assess the business impact.
Q. What are the benefits of using New Relic?
• All-in-one observability platform for monitoring, debugging, and improving entire tech stacks.
• Instant observability with New Relic One and Quickstarts for easy instrumentation.
• AI-powered features including New Relic AI, AIOps, and AI Monitoring for enhanced visibility and insights.
• Comprehensive set various capabilities and integrations to cover all observability needs.
• Simple, transparent, usage-based pricing model with a generous free tier to get started.
Q. What languages does New Relic support?
New Relic supports the following languages:
English
Q. Does New Relic support mobile devices?
New Relic supports the following devices:
Android, iPad, iPhone
Q. Does New Relic offer an API?
Yes, New Relic has an API available for use.
Q. What level of support does New Relic offer?
New Relic offers the following support options:
FAQs/Forum, Phone Support, Knowledge Base, Email/Help Desk, 24/7 (Live rep), Chat















