getapp-logo

App comparison

Add up to 4 apps below to see how they compare. You can also use the "Compare" buttons while browsing.

GetApp offers objective, independent research and verified user reviews. We may earn a referral fee when you visit a vendor through our links. 

Teramind Logo

Employee Monitoring, UAM, ITM & IRM, DLP, and Compliance.

visit website

Table of Contents

Teramind - 2026 Pricing, Features, Reviews & Alternatives

Verified reviewer profile picture
Verified reviewer profile picture

All user reviews are verified by in-house moderators and provider data by our software research team.  Learn more

Last updated: April 2026

Teramind overview

What is Teramind?

Teramind is an enterprise-grade Insider Risk Management (IRM) and workforce intelligence platform that gives security, IT, and operations teams complete visibility into user activity, data movement, and behavioral risk across endpoints, cloud applications, email, and AI tools.

Data Loss Prevention (DLP) is central to Teramind's security architecture. The platform inspects content in motion and at rest using keyword matching, regex patterns, fingerprinting, and OCR-based detection, enabling security teams to enforce policies across web uploads, email attachments, cloud sync, USB transfers, and clipboard activity. Automated response actions - block, alert, quarantine, or notify - ensure that policy enforcement is immediate and consistent.

Teramind's User and Entity Behavior Analytics (UEBA) engine uses machine learning to model normal behavior for each user and peer group, then flags deviations in real time. Risk scoring aggregates signals across multiple behavioral dimensions, so analysts can quickly separate high-priority insider threats from routine anomalies; reducing mean time to detect (MTTD) and investigate.

The platform's User Activity Monitoring (UAM) capabilities cover the full digital work surface: application usage, web browsing, email communications, file operations, printing, LLM interactions, and agentic AI tool usage. Activity is captured in real time and stored as a searchable, forensic-grade audit trail with session recordings, screenshots, and keystroke logs; giving security teams everything they need for incident investigation and e-discovery.

Insider Threat Management (ITM) workflows are supported out of the box with pre-built detection policies, automated case creation, and evidence packaging. Privileged User Monitoring (PUM) extends controls to administrators and contractors with elevated access, tracking every action against approved change windows and access policies.

Teramind's Endpoint Detection capabilities extend to remote and offline scenarios, with activity captured locally and synced when connectivity is restored, ensuring no gap in visibility for field workers or distributed teams.

On the operational side, Workforce Analytics and Productivity Monitoring modules provide managers and HR leaders with objective data on application usage, time allocation, and output trends; enabling evidence-based coaching, workload balancing, and remote team management without invasive surveillance.

AI Governance features address the growing risk of sensitive data being shared with ChatGPT, Copilot, and other LLMs. Teramind captures AI session activity, enforces data-sharing policies, and has clear dashboards for reports that satisfy emerging AI use policy requirements.

Teramind deploys as SaaS, on-premise, or private cloud, and integrates with leading SIEM (Splunk, Microsoft Sentinel), SOAR, HRMS, and identity platforms. Compliance reporting templates support HIPAA, PCI-DSS, SOX, GDPR, NIST, and ISO 27001; making Teramind a strong fit for regulated industries including financial services, healthcare, government, legal, and BPO/contact center sectors.

Starting price

14per user /
per year
view pricing plans
try for free

Alternatives

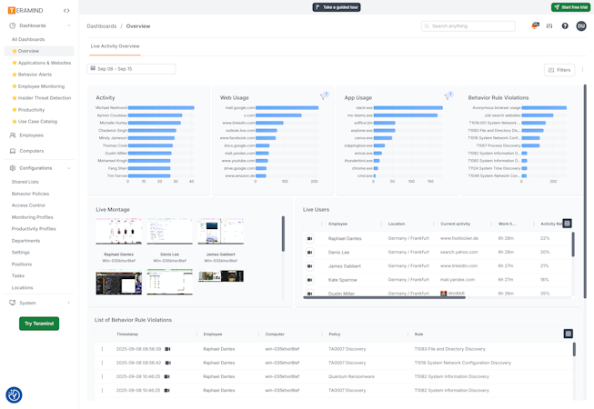
Teramind’s user interface

Ease of use rating:

Teramind pros, cons and reviews insights

To determine these pros and cons insights, we analyzed responses from 

Overall rating

Reviews sentiment

 
 
 
1-2(1)
3-4(24)
5(70)

What do users say about Teramind?

Additionally, the system occasionally experienced performance lags, impacting real-time monitoring. Despite these limitations, Teramind remains a powerful employee monitoring solution with valuable features, but it could benefit from addressing these areas for enhancement.

Select to learn more


Who uses Teramind?

Based on 95 verified user reviews.

Company size

Small Businesses

Midsize Businesses

Enterprises

Top industries

Information Technology and Services
Entertainment
Education Management
Outsourcing/Offshoring
Others

Use cases

Employee Monitoring
Time Tracking
Productivity
Remote Monitoring and Management
Remote Work

Teramind's key features

Most critical features, based on insights from Teramind users:

Screen activity recording
Reporting & statistics
Remote access/control
Attendance tracking
Alerts/Notifications
Keystroke recording
Browsing history
Task/Project tracking

All Teramind features

Features rating:

Access controls/permissions
Access management
Active directory integration
Activity dashboard
Activity monitoring
Activity tracking
Ad hoc reporting
AI copilot
AI/Machine learning
Alerts/Escalation
Alerts/Notifications
Anomaly/Malware detection
API
Application security
Attendance tracking
Audio recording
Audit management
Audit trail
Behavioral analytics
Behavior analytics
Behavior tracking
Billable & non-billable hours
Browsing history
Chat/Messaging
Clock in/out
Compliance management
Compliance tracking
Continuous monitoring
Credential management
Customizable reports
Customizable templates
Dashboard
Dashboard creation
Database monitoring
Data capture and transfer
Data connectors
Data discovery
Data extraction
Data import/export
Data management
Data retrieval
Data security
Data storage management
Data visualization
Deployment management
Diagnostic tools
Email alerts
Employee activity monitoring
Employee database
Employee email monitoring
Employee management
Employee scheduling
Event logs
External storage device blocking
File transfer
For msps
For websites
Generative ai
HIPAA compliant
Historical reporting
Idle time monitoring
Image recognition
Incident management
Incident reporting
Insider threat protection
Intellectual property protection
Issue tracking
IT asset management
IT asset tracking
IT risk management
Keystroke recording
KPI monitoring
Legal risk management
Live chat
Location tracking
Mobile access
Monitoring
Multi-Device support
Multi-Factor authentication
Multiple user accounts
Natural language processing
Natural language search
Network monitoring
Online time clock
Online time tracking
Optical character recognition
PCI compliance
Performance management
Performance metrics
Personally identifiable information protection
Policy management
Predictive analytics
Private dashboards
Productivity analysis
Productivity tools
Projections
Project time tracking
Real-time alerts
Real-Time analytics
Real-Time data
Real-Time monitoring
Real-Time notifications
Real-Time reporting
Real-Time updates
Remote access/control
Remote monitoring & management
Remote support
Reporting/Analytics
Reporting & statistics
Risk alerts
Risk analysis
Risk assessment
Risk reporting
Risk scoring
Role-Based permissions
Rules-Based workflow
Scheduled/Automated reports
Scorecards
Screen activity recording
Search/Filter
Secure data storage
Security auditing
Self service portal
Sentiment analysis
Server monitoring
Single page view
Single sign on
Summary Reports
Tagging
Task management
Task progress tracking
Task/Project tracking
Task scheduling
Third-Party integrations
Threat response
Time Clock
Time tracking
Time zone tracking
Trend analysis
Usage tracking/analytics
User Activity Monitoring
User management
User session management
Vacation/Leave tracking
Whitelisting/Blacklisting
Widgets
Workflow management

Teramind alternatives

Teramind logo
visit website

Starting from

14

/user

Per year

Free trial
Free version
Ease of Use
Features
Value for Money
Customer Support
Connecteam logo
visit website

Starting from

29

Per month

Free trial
Free version
Ease of Use
Features
Value for Money
Customer Support
Wrike logo
visit website

Starting from

10

/user

Per month

Free trial
Free version
Ease of Use
Features
Value for Money
Customer Support
ActivTrak logo
visit website

Starting from

10

/user

Per month

Free trial
Free version
Ease of Use
Features
Value for Money
Customer Support

Teramind pricing

Value for money rating:

Pricing plans

Pricing details:

Free plan
Free trial
Subscription

Teramind Starter

14

/user

Per year

Features included:

  • Activity Blocking
  • Audit & Forensics
  • Cloud Hosting
  • Data Loss Prevention
  • Instant Messaging
  • Policy and Rules Management
  • Remote Control
  • Searches
  • Social Media Activity
  • User Behavior Analytics
  • Web Pages & Applications

Teramind UAM

28

/user

Per year

Features included:

  • Audit & Forensics
  • Data Loss Prevention
  • Enterprise Ready
  • Policy and Rules Management
  • User Activity Monitoring
  • User Behavior Analytics

Teramind DLP (Cloud)

32

/user

Per year

Features included:

  • Audit & Forensics
  • Data Loss Prevention
  • Enterprise Ready
  • Policy and Rules Management
  • User Activity Monitoring
  • User Behavior Analytics

Teramind DLP (On-Premise)

32

Per year

Features included:

  • Audit & Forensics
  • Data Loss Prevention
  • Enterprise Ready
  • Policy and Rules Management
  • User Activity Monitoring
  • User Behavior Analytics

User opinions about Teramind price and value

Value for money rating:

To see what individual users think of Teramind's price and value, check out the review snippets below.

“In particular the alerts setup took a while because of the unique syntax for file changes, but again the support team was able to guide us through this.”
KS

Konrad S.

Systems Administrator

“I've been a fan since we originally deployed this in 2020, we tested several pieces of software for this gap in our security but Teramind had superior features, at a better price, and allowed us to run completely locally.”
KS

Konrad S.

Systems Administrator

Teramind integrations (6)

Teramind support options

Typical customers

Freelancers
Small businesses
Mid size businesses
Large enterprises

Platforms supported

Web
Android
iPhone/iPad

Support options

Knowledge Base
Email/Help Desk
Chat
Phone Support
FAQs/Forum
24/7 (Live rep)

Training options

Videos
Live Online
Webinars
Documentation

Teramind FAQs

Q. Who are the typical users of Teramind?

Teramind has the following typical customers:
Mid-size Business, Large Enterprises, Small Business

These products have better value for money


Q. Does Teramind support mobile devices?

Teramind supports the following devices:
iPhone, Android, iPad


Q. What level of support does Teramind offer?

Teramind offers the following support options:
Knowledge Base, Email/Help Desk, Chat, Phone Support, FAQs/Forum, 24/7 (Live rep)

Related categories