App comparison
Add up to 4 apps below to see how they compare. You can also use the "Compare" buttons while browsing.
GetApp offers objective, independent research and verified user reviews. We may earn a referral fee when you visit a vendor through our links.
Our commitment
Independent research methodology
Our researchers use a mix of verified reviews, independent research, and objective methodologies to bring you selection and ranking information you can trust. While we may earn a referral fee when you visit a provider through our links or speak to an advisor, this has no influence on our research or methodology.
Verified user reviews
GetApp maintains a proprietary database of millions of in-depth, verified user reviews across thousands of products in hundreds of software categories. Our data scientists apply advanced modeling techniques to identify key insights about products based on those reviews. We may also share aggregated ratings and select excerpts from those reviews throughout our site.
Our human moderators verify that reviewers are real people and that reviews are authentic. They use leading tech to analyze text quality and to detect plagiarism and generative AI.
How GetApp ensures transparency
GetApp lists all providers across its website—not just those that pay us—so that users can make informed purchase decisions. GetApp is free for users. Software providers pay us for sponsored profiles to receive web traffic and sales opportunities. Sponsored profiles include a link-out icon that takes users to the provider’s website.

CosmoLex
Based on GetApp‘s extensive, proprietary database of in-depth, verified user reviews
Web-based legal practice management & accounting software
Table of Contents



Is this product right for your business?
Find out with a
CosmoLex - 2026 Pricing, Features, Reviews & Alternatives


All user reviews are verified by in-house moderators and provider data by our software research team. Learn more
Last updated: January 2026
CosmoLex overview
Based on 340 verified user reviews
What is CosmoLex?
By industry, CosmoLex reviewers are most commonly professionals in law practice (80%). The most frequent use case for CosmoLex cited by reviewers is law practice management (46% of reviewers).
What do users say about CosmoLex pricing?
Reviewers appreciate CosmoLex’s comprehensive features at an affordable price, especially for solo practitioners and small firms. Some users report that costs rise with more staff, and they wish for more flexible or transparent pricing options.
Starting price
per month
Pros & Cons
Accounting
Billing
Expense Management
Document Management
Account Management
Bugs and Issues
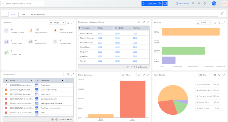
CosmoLex’s user interface
CosmoLex pros, cons and reviews insights
To determine these pros and cons insights, we analyzed responses from
Overall rating
Value for money
4.5
Features
4.4
Ease of use
4.5
Customer support
4.7
Reviews sentiment
What do users say about CosmoLex?
By industry, CosmoLex reviewers are most commonly professionals in law practice (80%). The most frequent use case for CosmoLex cited by reviewers is law practice management (46% of reviewers).
Select to learn more
Who uses CosmoLex?
Based on 340 verified user reviews.
Company size
Small Businesses
Enterprises
Midsize Businesses
Top industries
Use cases
CosmoLex's key features
Most critical features, based on insights from CosmoLex users:
All CosmoLex features
Features rating:
CosmoLex awards
CosmoLex alternatives
CosmoLex pricing
Pricing plans
Pricing details:
User opinions about CosmoLex price and value
Value for money rating:
Of 23 reviews that provide robust commentary on CosmoLex's price and value, 70% mention it in a positive light.
Reviewers appreciate that CosmoLex offers a comprehensive set of features at a price point they find affordable, especially for solo practitioners and small firms aiming to manage overhead costs. They indicate the software provides good value, with many noting its cost-effectiveness and the benefit of a free trial. Some users report that the price can feel high, particularly when adding staff or for firms with limited budgets, and they wish for more flexible or discounted pricing options. Some reviewers feel that pricing transparency could be improved and express concerns about costs increasing with additional users.
, and
To see what individual users think of CosmoLex's cost and value, check out the review excerpts below.
CosmoLex integrations (13)
Integrations rated by users
We looked at 340 user reviews to identify which products are mentioned as CosmoLex integrations and how users feel about them.
Integration rating: 5.0 (3)
“It is important because I can access files from OneDrive in CosmoLex and send files to Clients.”
Tiffany M.
Attorney
Integration rating: 4.7 (3)
Integration rating: 2.5 (2)
Integration rating: 5.0 (1)
Integration rating: 5.0 (1)
Other top integrations
CosmoLex customer support
What do users say about CosmoLex customer support?
Customer support rating:
We analyzed 90 verified user reviews to identify positive and negative aspects of CosmoLex customer support.
A significant portion of users praise the quick, knowledgeable, and friendly responses from CosmoLex's support staff.
Widespread user sentiment highlights the ease of contacting support via phone, email, live chat, or tickets at almost any time.
Frequently reported by users, the support team is patient, thorough, and provides personalized assistance, especially during onboarding.
A limited number of users report slow response times, outsourced chat support, and difficulty reaching live representatives.
Support options
Training options
To see what individual users say about CosmoLex's customer support, check out the review snippets below.
“I am not the most computer savvy person around, yet, I use their programs daily, and they improve my firm's efficiency, professionalism, accuracy and appearance. When I require technical support, I am amazed by the support staff's ability to trouble shoot my issues on such a personal and expedient timeline.”
Jason F.
Principal Attorney
“I am still in the "learning" phase of using the software, but the customer service team has walked me through each stumbling block and taken time to show me in detail how all the features work. ”
Mary F.
Attorney
“Customer service is a nightmare to deal with and takes weeks to complete simple tasks.”
Matthew W.
Founder/ Tax Attorney
CosmoLex FAQs
CosmoLex has the following typical customers:
Freelancers, Large Enterprises, Mid Size Business, Small Business
Q. What is CosmoLex used for?
CosmoLex is a comprehensive legal practice management solution that assists with master case management, billing, accounting, and more. Its trust accounting and compliance management tools ensure firms stay compliant. Automated workflows, matter templates, secure document management, customizable scheduling tools, and comprehensive reporting capabilities provide law firms with a centralized hub to manage their practice. CosmoLex also includes comprehensive legal-specific accounting. This includes trust accounting, back-office business accounting, bank reconciliation, and compliance reporting tailored for law firms.
Q. What are the benefits of using CosmoLex?
• Automated time & expense tracking, batch billing, automated reminder notices, and built-in, end-to-end credit card payment processing capabilities
• Built-in attorney trust (IOLTA) accounting, electronic bank data feeds, and three-way bank reconciliations
• With practice management, billing, and accounting in a unified platform, CosmoLex helps users access performance data and financial management reports via a dashboard.
Q. What languages does CosmoLex support?
CosmoLex supports the following languages:
English
Q. Does CosmoLex support mobile devices?
CosmoLex supports the following devices:
Android, iPad, iPhone
Q. Does CosmoLex offer an API?
No, CosmoLex does not have an API available.
Q. What level of support does CosmoLex offer?
CosmoLex offers the following support options:
Email/Help Desk, FAQs/Forum, Phone Support, 24/7 (Live rep), Knowledge Base, Chat
Popular comparisons with CosmoLex











































